Grafana - nie mogę utworzyć wykresu

Zainstalowałem bazę Influx oraz grafanę i jak chcę utworzyć wykres to nie mam możliwości wybrania entity na liście WERE bo lista jest pusta jak na załączonym screenie, stawiałem HA od nowa i jeszcze prawnie nie mam w nim nic ale jakieś pomiary są już przez HA pokazywane i wykresy też tyle tylko że nie mogę tego utworzyć w grafanie, gdzie może leżeć problem ?


Chociażby w tym, że nic nie wybrałeś jako measurement


to co ma Tobie niby utworzyć ?

1 polubienie

hmm, dalej to samo :thinking:

nawet jak uzupełnię measurement jak wybieram cokolwiek to nic mi się nie podstawia nie mam żadnego wyboru a powinna się pojawiać lista paru pozycji do wyboru
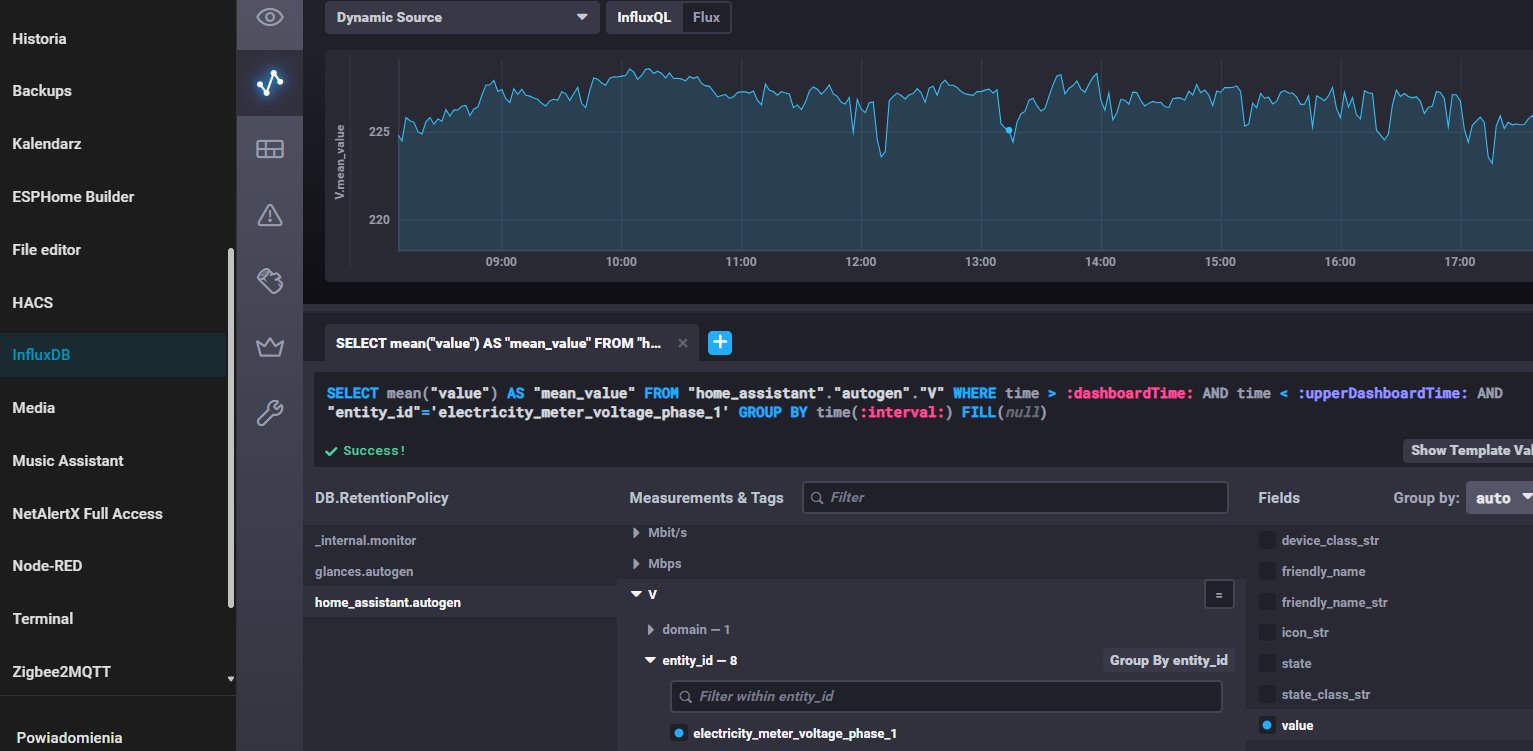
Jak kliknę w WHERE + to powinna mi się rozwinąć lista z której wybieram ENTITY_ID a ja tego nie mam i tu jest problem

a w influx masz te dane ?

jeśli masz … to sprawdź jak skonfigurowałeś grafanę.

korzystałeś z tego tutoriala, który podesłał @artpc w tamtym wątku ?

1 polubienie

u mnie jest tak:

nie korzystałem bo nie rozumiem o czym tam gadają

możesz skorzystać z automatycznego tłumaczenia …


to Twoja baza więc ją wybierz i zobacz czy jakiekolwiek dane trafiają do bazy a potem do grafany…

jak na tą moją bazę kliknę to nie mam nic, nie wiem jak ją się wybiera jak piszesz

No to masz odpowiedź, nic nie trafia do bazy bo skopałeś konfigurację bazy, zacznij od obejrzenia tutoriala i postępuj zgodnie ze wskazówkami, prościej się już nie da…

  1. wpis w HA configuration.yaml dotyczący bazy
  2. konfiguracja bazy w Influx wraz z użytkownikami i odpowiednimi uprawnieniami itd …

a widzisz, ja nie mam żadnego wpisu w configuation.yaml dotyczącego bazy

edit: zapomniałem uzupełnić configuation.yaml po uzupełnieniu jest ok i teraz mogę wybierać dane do wykresów

dzięki za naprowadzenie :+1: