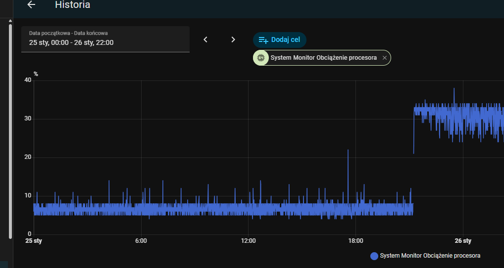
Uwaga, po aktualizacji rośnie zużycie procesora , na słabych sprzętach HA praktycznie zupełnie straci responsywność.
Powodem tego stanu rzeczy jest problem z integracją Watchmana po aktualizacji do wersji: 0.8.1. Po wyłączeniu integracji wszystko wraca do normy.

