NSPanel + tasmota - "Waiting for content"

21:26:32.941 MQT: Attempting connection...
21:26:32.958 MQT: Connected

Okazało się, że zmienił mi się adres IP HA z 192.168.18.58 na 192.168.18.43 - nie wiem dlaczego i nie wiem kiedy.

Reasumując panel działa, podziękowania dla szopen za drążenie tematu. Zaciekawiło mnie dlaczego przez mqtt explorer nie mogę się połączyć z hostem 192.168.18.58 a wszystkim innym już tak. Całkiem przypadkiem próbując poprzenosić pliki za pomocą samby zobaczyłem, że jest inny adres IP hosta czyli HA. Wnioskuje, że mogło się tak stać po resecie zasilania jeśli główny router od operatora internetu ma ustawione przypisywanie adresów jako DHCP? Router z którym łączy się NSpanel to jedynie swego rodzaju AP który przedłuża mi zasięg z głównego routera.

Cóż, potraktuje to jako kolejne ciekawe doświadczenie które uczy i pomaga zrozumieć jak diagnozować tego typu problemy w przyszłości.

Ping ICMP (czyli najnormalniejszy używany przez takie narzędzia jak ping czy traceroute) tak nie działa jak sobie wyobrażasz… (nie można pingować na wybrany port).
To co napisałem odnośnie Supervisora, to był taki skrót myślowy - on “pinguje” przez próby łączenia na porcie 1883
Narzędziem które możesz tu użyć jest MQTT Explorer, ale nie ping, ani traceroute.

O to też pytałem wyżej - zarezerwuj sobie adres IP na serwerze DHCP (po MAC-adresie z wykorzystaniem ARP) albo skonfiguruj go statycznie.

Mogło i być może się stało z tego powodu, a może z innego.
Jeśli nie skonfigurowałeś samodzielnie rezerwacji adresu, to nie jest on zarezerwowany, mimo że pozornie może sprawiać wrażenie absolutnie niezmiennego (algorytmy DHCP przeciwdziałają “skakaniu” adresów w kolejnych dzierżawach, ale w zależności od wersji DHCP są w tym mniej lub bardziej skuteczne, ale za dużo pisania by to wytłumaczyć w miarę kompletnie, tylko ręczna rezerwacja gwarantuje zachowanie adresu bez względu na okoliczności).

Hej wszystkim,

Pozwole sobie odkopac temat. Staram sie aktualizowac wszystko co kilka miesiecy. Po ostatniej aktualizacji panele przestaly poprawnie funkcjonowac. nie wiem czy to wina AppDaemona czy nspanel-lovelace-ui.

Wszystko zaczelo dzialac bardzo wolno. Kazda zmiana w apps.yaml zajmuje kilkanascie sekund (zeby panel sie odswiezyl). Czasami panele lapia lagi.

Najgorsze jest to, ze jezeli pierwsza karta to GridCard lub CardEntities, to po wyjsciu z wygaszacza, pokazuje pusta karte, zadnego przycisku, nawet przyciskow nawigacyjnych - nic. Co ciekawe, jesli zmienie nazwy encji na takie nieistniejace to ekran sie pokaze :slight_smile: Wyglada to tak jakby mial problem w pokazaniem istniejacych encji.

W akcie desperacji chcialem cofnac wersje nspanel-lovelace-ui ale to tez nie pomoglo.

Jakies pomysly co moze byc nie tak?

Takie objawy to problem z komunikacją, jakiś problem z siecią, MQTT.
Znany mi problem po ostatnich aktualizacjach AD to nie odświeżanie NSP po restarcie/aktualizacji HA, trzeba wtedy w dodatkach zrestartować AD.

Proponuje puścić sobie ping na poszczególne panele i sprawdzić jakie masz czasy odpowiedzi.

Kolega posiada pewnie dwa serwery DHCP jeden w routerze od operatora drugi w AP, więc kto pierwszy ten lepszy (Zanik zasilania)

AppDaemon zrestartowany, zadnych zmian.
Ping wydaje sie byc ok:

C:\Windows\System32>ping 192.168.28.98

Pinging 192.168.28.98 with 32 bytes of data:
Reply from 192.168.28.98: bytes=32 time=8ms TTL=64
Reply from 192.168.28.98: bytes=32 time=7ms TTL=64
Reply from 192.168.28.98: bytes=32 time=6ms TTL=64
Reply from 192.168.28.98: bytes=32 time=7ms TTL=64

Zamieszczam logi z AD:

-----------------------------------------------------------
 Add-on: AppDaemon
 Python Apps and Dashboard using AppDaemon 4.x for Home Assistant
-----------------------------------------------------------
 Add-on version: 0.17.7
 You are running the latest version of this add-on.
 System: Home Assistant OS 16.0  (aarch64 / raspberrypi4-64)
 Home Assistant Core: 2025.7.2
 Home Assistant Supervisor: 2025.07.1
-----------------------------------------------------------
 Please, share the above information when looking for help
 or support in, e.g., GitHub, forums or the Discord chat.
-----------------------------------------------------------
s6-rc: info: service base-addon-banner successfully started
s6-rc: info: service fix-attrs: starting
s6-rc: info: service base-addon-log-level: starting
s6-rc: info: service fix-attrs successfully started
s6-rc: info: service base-addon-log-level successfully started
s6-rc: info: service legacy-cont-init: starting
s6-rc: info: service legacy-cont-init successfully started
s6-rc: info: service init-appdaemon: starting
Looking in indexes: https://pypi.org/simple, https://wheels.home-assistant.io/musllinux-index/
Collecting babel
  Downloading babel-2.17.0-py3-none-any.whl.metadata (2.0 kB)
Downloading babel-2.17.0-py3-none-any.whl (10.2 MB)
   ━━━━━━━━━━━━━━━━━━━━━━━━━━━━━━━━━━━━━━━━ 10.2/10.2 MB 6.2 MB/s eta 0:00:00
Installing collected packages: babel
Successfully installed babel-2.17.0
WARNING: Running pip as the 'root' user can result in broken permissions and conflicting behaviour with the system package manager, possibly rendering your system unusable. It is recommended to use a virtual environment instead: https://pip.pypa.io/warnings/venv. Use the --root-user-action option if you know what you are doing and want to suppress this warning.
s6-rc: info: service init-appdaemon successfully started
s6-rc: info: service appdaemon: starting
s6-rc: info: service appdaemon successfully started
s6-rc: info: service legacy-services: starting
s6-rc: info: service legacy-services successfully started
[18:09:55] INFO: Starting AppDaemon...
2025-07-22 18:10:16.801466 INFO AppDaemon: ------------------------------------------------------------
2025-07-22 18:10:16.803537 INFO AppDaemon: AppDaemon Version 4.5.11 starting
2025-07-22 18:10:16.804554 INFO AppDaemon: ------------------------------------------------------------
2025-07-22 18:10:16.805141 INFO AppDaemon: Python version is 3.12.11
2025-07-22 18:10:16.807532 INFO AppDaemon: Configuration read from: /config/appdaemon.yaml
2025-07-22 18:10:16.809116 INFO AppDaemon: Added log: AppDaemon
2025-07-22 18:10:16.809875 INFO AppDaemon: Added log: Error
2025-07-22 18:10:16.810725 INFO AppDaemon: Added log: Access
2025-07-22 18:10:16.811665 INFO AppDaemon: Added log: Diag
2025-07-22 18:10:16.815704 INFO AppDaemon: Using /config/apps as app_dir
2025-07-22 18:10:16.821955 INFO AppDaemon: Loading Plugin HASS using class HassPlugin from module appdaemon.plugins.hass.hassplugin
2025-07-22 18:10:16.823845 INFO HASS: HASS Plugin initialization complete
2025-07-22 18:10:16.825523 INFO AppDaemon: Loading Plugin MQTT using class MqttPlugin from module appdaemon.plugins.mqtt.mqttplugin
2025-07-22 18:10:16.827022 INFO MQTT: MQTT Plugin Initializing
2025-07-22 18:10:16.828113 INFO MQTT: Using 'appdaemon/status' as birth topic with payload 'online'
2025-07-22 18:10:16.829654 INFO MQTT: Using 'appdaemon/status' as will topic with payload 'offline'
2025-07-22 18:10:16.860485 INFO AppDaemon: Initializing HTTP
2025-07-22 18:10:16.862298 INFO AppDaemon: Using 'ws' for event stream
2025-07-22 18:10:16.864422 INFO AppDaemon: HTTP Listening on port 5050
2025-07-22 18:10:16.880878 INFO AppDaemon: Starting API
2025-07-22 18:10:16.892533 INFO AppDaemon: Starting Admin Interface
2025-07-22 18:10:16.894353 INFO AppDaemon: Starting Dashboards
2025-07-22 18:10:16.968616 INFO HASS: Connected to Home Assistant 2025.7.2 with aiohttp websocket
2025-07-22 18:10:17.003689 INFO HASS: Authenticated to Home Assistant 2025.7.2
2025-07-22 18:10:17.052150 INFO HASS: Waiting for Home Assistant to start
2025-07-22 18:10:17.397188 INFO HASS: Completed initialization in 492ms
2025-07-22 18:10:17.467268 INFO MQTT: Connected to MQTT broker at URL 192.168.28.58:1883 with paho-mqtt
2025-07-22 18:10:17.875095 INFO AppDaemon: Starting Apps with 6 workers and 6 pins
2025-07-22 18:10:17.904394 INFO MQTT: MQTT Plugin initialization complete
2025-07-22 18:10:17.911434 INFO AppDaemon: Running on port 5050
2025-07-22 18:10:17.913393 INFO AppDaemon: Waiting for plugins to be ready
2025-07-22 18:10:17.917127 INFO AppDaemon: All plugins ready
2025-07-22 18:10:17.927808 INFO AppDaemon: Scheduler running in realtime
2025-07-22 18:10:19.866671 INFO AppDaemon: New app config: ns_bawialnia1
2025-07-22 18:10:19.869231 INFO AppDaemon: New app config: ns_biuro1
2025-07-22 18:10:19.870449 INFO AppDaemon: New app config: ns_dawid1
2025-07-22 18:10:19.872924 INFO AppDaemon: New app config: ns_magda1
2025-07-22 18:10:19.875601 INFO AppDaemon: New app config: ns_up_double
2025-07-22 18:10:19.877457 INFO AppDaemon: New app config: ns_up_single
2025-07-22 18:10:21.196655 INFO AppDaemon: Starting apps: {'ns_dawid1', 'ns_biuro1', 'ns_bawialnia1', 'ns_up_double', 'ns_up_single', 'ns_magda1'}
2025-07-22 18:10:21.278357 INFO AppDaemon: Calling initialize() for ns_dawid1
2025-07-22 18:10:21.544482 INFO ns_dawid1: Starting
2025-07-22 18:10:21.564716 INFO ns_dawid1: Input config: {'panelRecvTopic': 'tele/ns_dawid1/RESULT', 'panelSendTopic': 'cmnd/ns_dawid1/CustomSend', 'model': 'eu', 'locale': 'pl_PL', 'updatemode': 'auto-notify', 'sleepTimeout': 10, 'sleepBrightness': [{'time': '6:20:00', 'value': 50}, {'time': '19:30:00', 'value': 0}], 'screensaver': {'entities': [{'entity': 'sensor.c1_temperature'}, {'entity': 'sensor.c5_temperature', 'name': 'Taras'}, {'entity': 'sensor.c5_humidity', 'name': 'Wilg.'}]}, 'cards': [{'type': 'cardGrid', 'title': 'Sterowanie', 'entities': [{'entity': 'light.down_dawid_l'}, {'entity': 'light.down_dawid'}, {'entity': 'light.down_dawid_r'}, {'entity': 'switch.k16', 'name': 'Biurko', 'icon': 'mdi:lightbulb'}, {'entity': 'cover.r2', 'name': 'Roleta'}]}, {'type': 'cardGrid', 'title': 'Kolory', 'entities': [{'entity': 'scene.dawid_red', 'color': [225, 0, 0], 'icon': 'mdi:lightbulb', 'name': 'RED'}, {'entity': 'scene.dawid_yellow', 'color': [255, 255, 0], 'icon': 'mdi:lightbulb', 'name': 'YELLOW'}, {'entity': 'scene.dawid_green', 'color': [0, 225, 0], 'icon': 'mdi:lightbulb', 'name': 'GREEN'}, {'entity': 'scene.dawid_sky', 'color': [0, 255, 255], 'icon': 'mdi:lightbulb', 'name': 'SKY BLUE'}, {'entity': 'scene.dawid_blue', 'color': [0, 0, 255], 'icon': 'mdi:lightbulb', 'name': 'BLUE'}, {'entity': 'scene.dawid_pink', 'color': [225, 0, 255], 'icon': 'mdi:lightbulb', 'name': 'PINK'}, {'entity': 'scene.dawid_cold', 'color': [255, 255, 255], 'icon': 'mdi:lightbulb', 'name': 'COLD'}, {'entity': 'scene.dawid_warm', 'color': [255, 255, 200], 'icon': 'mdi:lightbulb', 'name': 'WARM'}]}, {'type': 'cardGrid', 'title': 'Efekty', 'entities': [{'entity': 'scene.dawid_police', 'icon': 'mdi:lightbulb', 'name': 'POLICE'}, {'entity': 'scene.dawid_disco', 'icon': 'mdi:lightbulb', 'name': 'DISCO'}, {'entity': 'scene.dawid_strobe', 'icon': 'mdi:lightbulb', 'name': 'STROBE'}]}, {'type': 'cardThermo', 'title': 'Termostat', 'entity': 'climate.sypialnia_dawida'}]}
2025-07-22 18:10:21.570940 INFO ns_dawid1: Loaded config: {'panelRecvTopic': 'tele/ns_dawid1/RESULT', 'panelSendTopic': 'cmnd/ns_dawid1/CustomSend', 'updateMode': 'auto-notify', 'model': 'eu', 'sleepTimeout': 10, 'sleepBrightness': [{'time': '6:20:00', 'value': 50}, {'time': '19:30:00', 'value': 0}], 'screenBrightness': 100, 'defaultBackgroundColor': 'ha-dark', 'featureExperimentalSliders': False, 'sleepTracking': None, 'sleepTrackingZones': ['not_home', 'off'], 'sleepOverride': None, 'locale': 'pl_PL', 'quiet': True, 'timeFormat': '%H:%M', 'dateFormatBabel': 'full', 'dateAdditionalTemplate': '', 'timeAdditionalTemplate': '', 'dateFormat': '%A, %d. %B %Y', 'cards': [{'type': 'cardGrid', 'title': 'Sterowanie', 'entities': [{'entity': 'light.down_dawid_l'}, {'entity': 'light.down_dawid'}, {'entity': 'light.down_dawid_r'}, {'entity': 'switch.k16', 'name': 'Biurko', 'icon': 'mdi:lightbulb'}, {'entity': 'cover.r2', 'name': 'Roleta'}]}, {'type': 'cardGrid', 'title': 'Kolory', 'entities': [{'entity': 'scene.dawid_red', 'color': [225, 0, 0], 'icon': 'mdi:lightbulb', 'name': 'RED'}, {'entity': 'scene.dawid_yellow', 'color': [255, 255, 0], 'icon': 'mdi:lightbulb', 'name': 'YELLOW'}, {'entity': 'scene.dawid_green', 'color': [0, 225, 0], 'icon': 'mdi:lightbulb', 'name': 'GREEN'}, {'entity': 'scene.dawid_sky', 'color': [0, 255, 255], 'icon': 'mdi:lightbulb', 'name': 'SKY BLUE'}, {'entity': 'scene.dawid_blue', 'color': [0, 0, 255], 'icon': 'mdi:lightbulb', 'name': 'BLUE'}, {'entity': 'scene.dawid_pink', 'color': [225, 0, 255], 'icon': 'mdi:lightbulb', 'name': 'PINK'}, {'entity': 'scene.dawid_cold', 'color': [255, 255, 255], 'icon': 'mdi:lightbulb', 'name': 'COLD'}, {'entity': 'scene.dawid_warm', 'color': [255, 255, 200], 'icon': 'mdi:lightbulb', 'name': 'WARM'}]}, {'type': 'cardGrid', 'title': 'Efekty', 'entities': [{'entity': 'scene.dawid_police', 'icon': 'mdi:lightbulb', 'name': 'POLICE'}, {'entity': 'scene.dawid_disco', 'icon': 'mdi:lightbulb', 'name': 'DISCO'}, {'entity': 'scene.dawid_strobe', 'icon': 'mdi:lightbulb', 'name': 'STROBE'}]}, {'type': 'cardThermo', 'title': 'Termostat', 'entity': 'climate.sypialnia_dawida'}], 'screensaver': {'type': 'screensaver', 'entity': 'weather.example', 'weatherUnit': 'celsius', 'forecastSkip': 0, 'weatherOverrideForecast1': None, 'weatherOverrideForecast2': None, 'weatherOverrideForecast3': None, 'weatherOverrideForecast4': None, 'doubleTapToUnlock': False, 'alternativeLayout': False, 'defaultCard': None, 'key': 'screensaver', 'entities': [{'entity': 'sensor.c1_temperature'}, {'entity': 'sensor.c5_temperature', 'name': 'Taras'}, {'entity': 'sensor.c5_humidity', 'name': 'Wilg.'}]}, 'hiddenCards': [], 'updatemode': 'auto-notify'}
2025-07-22 18:10:21.650611 INFO ns_dawid1: gtest123: ['light.down_dawid_l', 'light.down_dawid', 'light.down_dawid_r', 'switch.k16', 'cover.r2', 'scene.dawid_red', 'scene.dawid_yellow', 'scene.dawid_green', 'scene.dawid_sky', 'scene.dawid_blue', 'scene.dawid_pink', 'scene.dawid_cold', 'scene.dawid_warm', 'scene.dawid_police', 'scene.dawid_disco', 'scene.dawid_strobe', 'climate.sypialnia_dawida', 'weather.example', 'sensor.c1_temperature', 'sensor.c5_temperature', 'sensor.c5_humidity']
2025-07-22 18:10:21.656324 INFO ns_dawid1: Registering callbacks for the following items: ['light.down_dawid_l', 'light.down_dawid', 'light.down_dawid_r', 'switch.k16', 'cover.r2', 'scene.dawid_red', 'scene.dawid_yellow', 'scene.dawid_green', 'scene.dawid_sky', 'scene.dawid_blue', 'scene.dawid_pink', 'scene.dawid_cold', 'scene.dawid_warm', 'scene.dawid_police', 'scene.dawid_disco', 'scene.dawid_strobe', 'climate.sypialnia_dawida', 'weather.example', 'sensor.c1_temperature', 'sensor.c5_temperature', 'sensor.c5_humidity']
2025-07-22 18:10:21.777852 INFO ns_dawid1: Started (v4.3.3)
2025-07-22 18:10:21.791648 INFO AppDaemon: Calling initialize() for ns_biuro1
2025-07-22 18:10:21.815774 INFO ns_biuro1: Starting
2025-07-22 18:10:21.882606 INFO ns_biuro1: Input config: {'panelRecvTopic': 'tele/ns_biuro1/RESULT', 'panelSendTopic': 'cmnd/ns_biuro1/CustomSend', 'model': 'eu', 'locale': 'pl_PL', 'updatemode': 'auto-notify', 'sleepTimeout': 10, 'sleepBrightness': [{'time': '7:00:00', 'value': 50}, {'time': '23:59:00', 'value': 5}], 'screensaver': {'entities': [{'entity': 'sensor.c16_temperature'}, {'entity': 'sensor.c5_temperature', 'name': 'Taras'}, {'entity': 'sensor.c5_humidity', 'name': 'Wilg.'}]}, 'cards': [{'type': 'cardGrid', 'title': 'Sterowanie', 'entities': [{'entity': 'light.down_biuro_l'}, {'entity': 'light.down_biuro'}, {'entity': 'light.down_biuro_r'}]}, {'type': 'cardGrid', 'title': 'Kolory', 'entities': [{'entity': 'scene.biuro_red', 'color': [225, 0, 0], 'icon': 'mdi:lightbulb', 'name': 'RED'}, {'entity': 'scene.biuro_yellow', 'color': [255, 255, 0], 'icon': 'mdi:lightbulb', 'name': 'YELLOW'}, {'entity': 'scene.biuro_green', 'color': [0, 225, 0], 'icon': 'mdi:lightbulb', 'name': 'GREEN'}, {'entity': 'scene.biuro_sky', 'color': [0, 255, 255], 'icon': 'mdi:lightbulb', 'name': 'SKY BLUE'}, {'entity': 'scene.biuro_blue', 'color': [0, 0, 255], 'icon': 'mdi:lightbulb', 'name': 'BLUE'}, {'entity': 'scene.biuro_pink', 'color': [225, 0, 255], 'icon': 'mdi:lightbulb', 'name': 'PINK'}, {'entity': 'scene.biuro_cold', 'color': [255, 255, 255], 'icon': 'mdi:lightbulb', 'name': 'COLD'}, {'entity': 'scene.biuro_warm', 'color': [255, 255, 200], 'icon': 'mdi:lightbulb', 'name': 'WARM'}]}, {'type': 'cardGrid', 'title': 'Efekty', 'entities': [{'entity': 'scene.biuro_police', 'icon': 'mdi:lightbulb', 'name': 'POLICE'}, {'entity': 'scene.biuro_disco', 'icon': 'mdi:lightbulb', 'name': 'DISCO'}, {'entity': 'scene.biuro_strobe', 'icon': 'mdi:lightbulb', 'name': 'STROBE'}]}, {'type': 'cardQR', 'title': 'Wifi', 'qrCode': 'WIFI:S:JDMD2;T:WPA;P:Jolka88;;'}]}
2025-07-22 18:10:21.894560 INFO ns_biuro1: Loaded config: {'panelRecvTopic': 'tele/ns_biuro1/RESULT', 'panelSendTopic': 'cmnd/ns_biuro1/CustomSend', 'updateMode': 'auto-notify', 'model': 'eu', 'sleepTimeout': 10, 'sleepBrightness': [{'time': '7:00:00', 'value': 50}, {'time': '23:59:00', 'value': 5}], 'screenBrightness': 100, 'defaultBackgroundColor': 'ha-dark', 'featureExperimentalSliders': False, 'sleepTracking': None, 'sleepTrackingZones': ['not_home', 'off'], 'sleepOverride': None, 'locale': 'pl_PL', 'quiet': True, 'timeFormat': '%H:%M', 'dateFormatBabel': 'full', 'dateAdditionalTemplate': '', 'timeAdditionalTemplate': '', 'dateFormat': '%A, %d. %B %Y', 'cards': [{'type': 'cardGrid', 'title': 'Sterowanie', 'entities': [{'entity': 'light.down_biuro_l'}, {'entity': 'light.down_biuro'}, {'entity': 'light.down_biuro_r'}]}, {'type': 'cardGrid', 'title': 'Kolory', 'entities': [{'entity': 'scene.biuro_red', 'color': [225, 0, 0], 'icon': 'mdi:lightbulb', 'name': 'RED'}, {'entity': 'scene.biuro_yellow', 'color': [255, 255, 0], 'icon': 'mdi:lightbulb', 'name': 'YELLOW'}, {'entity': 'scene.biuro_green', 'color': [0, 225, 0], 'icon': 'mdi:lightbulb', 'name': 'GREEN'}, {'entity': 'scene.biuro_sky', 'color': [0, 255, 255], 'icon': 'mdi:lightbulb', 'name': 'SKY BLUE'}, {'entity': 'scene.biuro_blue', 'color': [0, 0, 255], 'icon': 'mdi:lightbulb', 'name': 'BLUE'}, {'entity': 'scene.biuro_pink', 'color': [225, 0, 255], 'icon': 'mdi:lightbulb', 'name': 'PINK'}, {'entity': 'scene.biuro_cold', 'color': [255, 255, 255], 'icon': 'mdi:lightbulb', 'name': 'COLD'}, {'entity': 'scene.biuro_warm', 'color': [255, 255, 200], 'icon': 'mdi:lightbulb', 'name': 'WARM'}]}, {'type': 'cardGrid', 'title': 'Efekty', 'entities': [{'entity': 'scene.biuro_police', 'icon': 'mdi:lightbulb', 'name': 'POLICE'}, {'entity': 'scene.biuro_disco', 'icon': 'mdi:lightbulb', 'name': 'DISCO'}, {'entity': 'scene.biuro_strobe', 'icon': 'mdi:lightbulb', 'name': 'STROBE'}]}, {'type': 'cardQR', 'title': 'Wifi', 'qrCode': 'WIFI:S:JDMD2;T:WPA;P:Jolka88;;'}], 'screensaver': {'type': 'screensaver', 'entity': 'weather.example', 'weatherUnit': 'celsius', 'forecastSkip': 0, 'weatherOverrideForecast1': None, 'weatherOverrideForecast2': None, 'weatherOverrideForecast3': None, 'weatherOverrideForecast4': None, 'doubleTapToUnlock': False, 'alternativeLayout': False, 'defaultCard': None, 'key': 'screensaver', 'entities': [{'entity': 'sensor.c16_temperature'}, {'entity': 'sensor.c5_temperature', 'name': 'Taras'}, {'entity': 'sensor.c5_humidity', 'name': 'Wilg.'}]}, 'hiddenCards': [], 'updatemode': 'auto-notify'}
2025-07-22 18:10:21.916760 INFO ns_biuro1: MQTT callback for: {'topic': 'tele/ns_dawid1/RESULT', 'wildcard': None, 'payload': '{"nlui_driver_version":"9"}'}
2025-07-22 18:10:21.969283 INFO ns_dawid1: Update Pre-Check failed Tasmota Driver Version: 9 Panel Version: None
2025-07-22 18:10:22.062139 INFO ns_biuro1: MQTT callback for: {'topic': 'tele/ns_dawid1/RESULT', 'wildcard': None, 'payload': '{"CustomRecv":"event,startup,53,eu"}'}
2025-07-22 18:10:22.067357 INFO ns_biuro1: gtest123: ['light.down_biuro_l', 'light.down_biuro', 'light.down_biuro_r', 'scene.biuro_red', 'scene.biuro_yellow', 'scene.biuro_green', 'scene.biuro_sky', 'scene.biuro_blue', 'scene.biuro_pink', 'scene.biuro_cold', 'scene.biuro_warm', 'scene.biuro_police', 'scene.biuro_disco', 'scene.biuro_strobe', 'weather.example', 'sensor.c16_temperature', 'sensor.c5_temperature', 'sensor.c5_humidity']
2025-07-22 18:10:22.081385 INFO ns_biuro1: Received Message from Screen: event,startup,53,eu
2025-07-22 18:10:22.094312 INFO ns_biuro1: Registering callbacks for the following items: ['light.down_biuro_l', 'light.down_biuro', 'light.down_biuro_r', 'scene.biuro_red', 'scene.biuro_yellow', 'scene.biuro_green', 'scene.biuro_sky', 'scene.biuro_blue', 'scene.biuro_pink', 'scene.biuro_cold', 'scene.biuro_warm', 'scene.biuro_police', 'scene.biuro_disco', 'scene.biuro_strobe', 'weather.example', 'sensor.c16_temperature', 'sensor.c5_temperature', 'sensor.c5_humidity']
2025-07-22 18:10:22.110792 INFO ns_dawid1: Update Pre-Check failed Tasmota Driver Version: None Panel Version: 53
2025-07-22 18:10:22.129696 INFO ns_biuro1: Startup Event
2025-07-22 18:10:22.295548 INFO ns_biuro1: Started (v4.3.3)
2025-07-22 18:10:22.320452 INFO AppDaemon: Calling initialize() for ns_bawialnia1
2025-07-22 18:10:22.392909 INFO ns_bawialnia1: Starting
2025-07-22 18:10:22.429326 INFO ns_biuro1: MQTT callback for: {'topic': 'tele/ns_biuro1/RESULT', 'wildcard': None, 'payload': '{"nlui_driver_version":"9"}'}
2025-07-22 18:10:22.434131 INFO ns_bawialnia1: Input config: {'panelRecvTopic': 'tele/ns_bawialnia1/RESULT', 'panelSendTopic': 'cmnd/ns_bawialnia1/CustomSend', 'model': 'eu', 'locale': 'pl_PL', 'updatemode': 'auto-notify', 'sleepTimeout': 10, 'sleepBrightness': [{'time': '7:00:00', 'value': 50}, {'time': '23:59:00', 'value': 0}], 'screensaver': {'entities': [{'entity': 'sensor.c17_temperature'}, {'entity': 'sensor.c5_temperature', 'name': 'Taras'}, {'entity': 'sensor.c5_humidity', 'name': 'Wilg.'}]}, 'cards': [{'type': 'cardGrid', 'title': 'Sterowanie', 'entities': [{'entity': 'light.down_bawialnia_l'}, {'entity': 'light.down_bawialnia'}, {'entity': 'light.down_bawialnia_r'}, {'entity': 'cover.r5', 'name': 'Roleta'}]}, {'type': 'cardGrid', 'title': 'Kolory', 'entities': [{'entity': 'scene.bawialnia_red', 'color': [225, 0, 0], 'icon': 'mdi:lightbulb', 'name': 'RED'}, {'entity': 'scene.bawialnia_yellow', 'color': [255, 255, 0], 'icon': 'mdi:lightbulb', 'name': 'YELLOW'}, {'entity': 'scene.bawialnia_green', 'color': [0, 225, 0], 'icon': 'mdi:lightbulb', 'name': 'GREEN'}, {'entity': 'scene.bawialnia_sky', 'color': [0, 255, 255], 'icon': 'mdi:lightbulb', 'name': 'SKY BLUE'}, {'entity': 'scene.bawialnia_blue', 'color': [0, 0, 255], 'icon': 'mdi:lightbulb', 'name': 'BLUE'}, {'entity': 'scene.bawialnia_pink', 'color': [225, 0, 255], 'icon': 'mdi:lightbulb', 'name': 'PINK'}, {'entity': 'scene.bawialnia_cold', 'color': [255, 255, 255], 'icon': 'mdi:lightbulb', 'name': 'COLD'}, {'entity': 'scene.bawialnia_warm', 'color': [255, 255, 200], 'icon': 'mdi:lightbulb', 'name': 'WARM'}]}, {'type': 'cardGrid', 'title': 'Efekty', 'entities': [{'entity': 'scene.bawialnia_police', 'icon': 'mdi:lightbulb', 'name': 'POLICE'}, {'entity': 'scene.bawialnia_disco', 'icon': 'mdi:lightbulb', 'name': 'DISCO'}, {'entity': 'scene.bawialnia_strobe', 'icon': 'mdi:lightbulb', 'name': 'STROBE'}]}, {'type': 'cardThermo', 'title': 'Termostat', 'entity': 'climate.bawialnia'}, {'type': 'cardQR', 'title': 'Wifi', 'qrCode': 'WIFI:S:JDMD2;T:WPA;P:Jolka888;;'}]}
2025-07-22 18:10:22.448087 INFO ns_biuro1: Update Pre-Check failed Tasmota Driver Version: 9 Panel Version: None
2025-07-22 18:10:22.466165 INFO ns_bawialnia1: Loaded config: {'panelRecvTopic': 'tele/ns_bawialnia1/RESULT', 'panelSendTopic': 'cmnd/ns_bawialnia1/CustomSend', 'updateMode': 'auto-notify', 'model': 'eu', 'sleepTimeout': 10, 'sleepBrightness': [{'time': '7:00:00', 'value': 50}, {'time': '23:59:00', 'value': 0}], 'screenBrightness': 100, 'defaultBackgroundColor': 'ha-dark', 'featureExperimentalSliders': False, 'sleepTracking': None, 'sleepTrackingZones': ['not_home', 'off'], 'sleepOverride': None, 'locale': 'pl_PL', 'quiet': True, 'timeFormat': '%H:%M', 'dateFormatBabel': 'full', 'dateAdditionalTemplate': '', 'timeAdditionalTemplate': '', 'dateFormat': '%A, %d. %B %Y', 'cards': [{'type': 'cardGrid', 'title': 'Sterowanie', 'entities': [{'entity': 'light.down_bawialnia_l'}, {'entity': 'light.down_bawialnia'}, {'entity': 'light.down_bawialnia_r'}, {'entity': 'cover.r5', 'name': 'Roleta'}]}, {'type': 'cardGrid', 'title': 'Kolory', 'entities': [{'entity': 'scene.bawialnia_red', 'color': [225, 0, 0], 'icon': 'mdi:lightbulb', 'name': 'RED'}, {'entity': 'scene.bawialnia_yellow', 'color': [255, 255, 0], 'icon': 'mdi:lightbulb', 'name': 'YELLOW'}, {'entity': 'scene.bawialnia_green', 'color': [0, 225, 0], 'icon': 'mdi:lightbulb', 'name': 'GREEN'}, {'entity': 'scene.bawialnia_sky', 'color': [0, 255, 255], 'icon': 'mdi:lightbulb', 'name': 'SKY BLUE'}, {'entity': 'scene.bawialnia_blue', 'color': [0, 0, 255], 'icon': 'mdi:lightbulb', 'name': 'BLUE'}, {'entity': 'scene.bawialnia_pink', 'color': [225, 0, 255], 'icon': 'mdi:lightbulb', 'name': 'PINK'}, {'entity': 'scene.bawialnia_cold', 'color': [255, 255, 255], 'icon': 'mdi:lightbulb', 'name': 'COLD'}, {'entity': 'scene.bawialnia_warm', 'color': [255, 255, 200], 'icon': 'mdi:lightbulb', 'name': 'WARM'}]}, {'type': 'cardGrid', 'title': 'Efekty', 'entities': [{'entity': 'scene.bawialnia_police', 'icon': 'mdi:lightbulb', 'name': 'POLICE'}, {'entity': 'scene.bawialnia_disco', 'icon': 'mdi:lightbulb', 'name': 'DISCO'}, {'entity': 'scene.bawialnia_strobe', 'icon': 'mdi:lightbulb', 'name': 'STROBE'}]}, {'type': 'cardThermo', 'title': 'Termostat', 'entity': 'climate.bawialnia'}, {'type': 'cardQR', 'title': 'Wifi', 'qrCode': 'WIFI:S:JDMD2;T:WPA;P:Jolka888;;'}], 'screensaver': {'type': 'screensaver', 'entity': 'weather.example', 'weatherUnit': 'celsius', 'forecastSkip': 0, 'weatherOverrideForecast1': None, 'weatherOverrideForecast2': None, 'weatherOverrideForecast3': None, 'weatherOverrideForecast4': None, 'doubleTapToUnlock': False, 'alternativeLayout': False, 'defaultCard': None, 'key': 'screensaver', 'entities': [{'entity': 'sensor.c17_temperature'}, {'entity': 'sensor.c5_temperature', 'name': 'Taras'}, {'entity': 'sensor.c5_humidity', 'name': 'Wilg.'}]}, 'hiddenCards': [], 'updatemode': 'auto-notify'}
2025-07-22 18:10:22.609483 INFO ns_bawialnia1: gtest123: ['light.down_bawialnia_l', 'light.down_bawialnia', 'light.down_bawialnia_r', 'cover.r5', 'scene.bawialnia_red', 'scene.bawialnia_yellow', 'scene.bawialnia_green', 'scene.bawialnia_sky', 'scene.bawialnia_blue', 'scene.bawialnia_pink', 'scene.bawialnia_cold', 'scene.bawialnia_warm', 'scene.bawialnia_police', 'scene.bawialnia_disco', 'scene.bawialnia_strobe', 'climate.bawialnia', 'weather.example', 'sensor.c17_temperature', 'sensor.c5_temperature', 'sensor.c5_humidity']
2025-07-22 18:10:22.619366 INFO ns_bawialnia1: Registering callbacks for the following items: ['light.down_bawialnia_l', 'light.down_bawialnia', 'light.down_bawialnia_r', 'cover.r5', 'scene.bawialnia_red', 'scene.bawialnia_yellow', 'scene.bawialnia_green', 'scene.bawialnia_sky', 'scene.bawialnia_blue', 'scene.bawialnia_pink', 'scene.bawialnia_cold', 'scene.bawialnia_warm', 'scene.bawialnia_police', 'scene.bawialnia_disco', 'scene.bawialnia_strobe', 'climate.bawialnia', 'weather.example', 'sensor.c17_temperature', 'sensor.c5_temperature', 'sensor.c5_humidity']
2025-07-22 18:10:22.743776 INFO ns_bawialnia1: MQTT callback for: {'topic': 'tele/ns_dawid1/RESULT', 'wildcard': None, 'payload': '{"nlui_driver_version":"9"}'}
2025-07-22 18:10:22.763255 INFO ns_dawid1: Update Pre-Check sucessful Tasmota Driver Version: 9 Panel Version: 53
2025-07-22 18:10:22.823706 INFO ns_bawialnia1: MQTT callback for: {'topic': 'tele/ns_dawid1/RESULT', 'wildcard': None, 'payload': '{"CustomRecv":"event,renderCurrentPage"}'}
2025-07-22 18:10:22.832983 INFO ns_bawialnia1: Received Message from Screen: event,renderCurrentPage
2025-07-22 18:10:22.932412 INFO ns_bawialnia1: Started (v4.3.3)
2025-07-22 18:10:22.945175 INFO AppDaemon: Calling initialize() for ns_up_double
2025-07-22 18:10:22.963318 INFO ns_up_double: Starting
2025-07-22 18:10:22.998061 INFO ns_up_double: MQTT callback for: {'topic': 'tele/ns_bawialnia1/RESULT', 'wildcard': None, 'payload': '{"nlui_driver_version":"9"}'}
2025-07-22 18:10:23.001738 INFO ns_up_double: Input config: {'panelRecvTopic': 'tele/ns_up_double1/RESULT', 'panelSendTopic': 'cmnd/ns_up_double1/CustomSend', 'model': 'eu', 'locale': 'pl_PL', 'updatemode': 'auto-notify', 'sleepTimeout': 10, 'sleepBrightness': [{'time': '6:20:00', 'value': 50}, {'time': '19:30:00', 'value': 5}], 'screensaver': {'entities': [{'entity': 'sensor.c4_temperature'}, {'entity': 'sensor.c5_temperature', 'name': 'Taras'}, {'entity': 'sensor.c5_humidity', 'name': 'Wilg.'}]}, 'cards': [{'type': 'cardGrid', 'title': 'Sterowanie', 'entities': [{'entity': 'light.light_up_double_l'}, {'entity': 'light.light_up_double'}, {'entity': 'light.light_up_double_r'}]}, {'type': 'cardGrid', 'title': 'Kolory', 'entities': [{'entity': 'scene.g_poludnie_red', 'color': [255, 0, 0], 'icon': 'mdi:lightbulb', 'name': 'RED'}, {'entity': 'scene.g_poludnie_yellow', 'color': [255, 255, 0], 'icon': 'mdi:lightbulb', 'name': 'YELLOW'}, {'entity': 'scene.g_poludnie_green', 'color': [0, 255, 0], 'icon': 'mdi:lightbulb', 'name': 'GREEN'}, {'entity': 'scene.g_poludnie_sky', 'color': [0, 255, 255], 'icon': 'mdi:lightbulb', 'name': 'SKY BLUE'}, {'entity': 'scene.g_poludnie_blue', 'color': [0, 0, 255], 'icon': 'mdi:lightbulb', 'name': 'BLUE'}, {'entity': 'scene.g_poludnie_pink', 'color': [255, 0, 255], 'icon': 'mdi:lightbulb', 'name': 'PINK'}, {'entity': 'scene.g_poludnie_cold', 'color': [255, 255, 255], 'icon': 'mdi:lightbulb', 'name': 'COLD'}, {'entity': 'scene.g_poludnie_warm', 'color': [255, 255, 200], 'icon': 'mdi:lightbulb', 'name': 'WARM'}]}, {'type': 'cardQR', 'title': 'Wifi', 'qrCode': 'WIFI:S:JDMD2;T:WPA;P:Jolka888;;'}]}
2025-07-22 18:10:23.009494 INFO ns_bawialnia1: Update Pre-Check failed Tasmota Driver Version: 9 Panel Version: None



Reszta logow z AD (nie zmiescily sie w jednym poscie):

2025-07-22 18:10:23.034956 INFO ns_up_double: Loaded config: {'panelRecvTopic': 'tele/ns_up_double1/RESULT', 'panelSendTopic': 'cmnd/ns_up_double1/CustomSend', 'updateMode': 'auto-notify', 'model': 'eu', 'sleepTimeout': 10, 'sleepBrightness': [{'time': '6:20:00', 'value': 50}, {'time': '19:30:00', 'value': 5}], 'screenBrightness': 100, 'defaultBackgroundColor': 'ha-dark', 'featureExperimentalSliders': False, 'sleepTracking': None, 'sleepTrackingZones': ['not_home', 'off'], 'sleepOverride': None, 'locale': 'pl_PL', 'quiet': True, 'timeFormat': '%H:%M', 'dateFormatBabel': 'full', 'dateAdditionalTemplate': '', 'timeAdditionalTemplate': '', 'dateFormat': '%A, %d. %B %Y', 'cards': [{'type': 'cardGrid', 'title': 'Sterowanie', 'entities': [{'entity': 'light.light_up_double_l'}, {'entity': 'light.light_up_double'}, {'entity': 'light.light_up_double_r'}]}, {'type': 'cardGrid', 'title': 'Kolory', 'entities': [{'entity': 'scene.g_poludnie_red', 'color': [255, 0, 0], 'icon': 'mdi:lightbulb', 'name': 'RED'}, {'entity': 'scene.g_poludnie_yellow', 'color': [255, 255, 0], 'icon': 'mdi:lightbulb', 'name': 'YELLOW'}, {'entity': 'scene.g_poludnie_green', 'color': [0, 255, 0], 'icon': 'mdi:lightbulb', 'name': 'GREEN'}, {'entity': 'scene.g_poludnie_sky', 'color': [0, 255, 255], 'icon': 'mdi:lightbulb', 'name': 'SKY BLUE'}, {'entity': 'scene.g_poludnie_blue', 'color': [0, 0, 255], 'icon': 'mdi:lightbulb', 'name': 'BLUE'}, {'entity': 'scene.g_poludnie_pink', 'color': [255, 0, 255], 'icon': 'mdi:lightbulb', 'name': 'PINK'}, {'entity': 'scene.g_poludnie_cold', 'color': [255, 255, 255], 'icon': 'mdi:lightbulb', 'name': 'COLD'}, {'entity': 'scene.g_poludnie_warm', 'color': [255, 255, 200], 'icon': 'mdi:lightbulb', 'name': 'WARM'}]}, {'type': 'cardQR', 'title': 'Wifi', 'qrCode': 'WIFI:S:JDMD2;T:WPA;P:Jolka888;;'}], 'screensaver': {'type': 'screensaver', 'entity': 'weather.example', 'weatherUnit': 'celsius', 'forecastSkip': 0, 'weatherOverrideForecast1': None, 'weatherOverrideForecast2': None, 'weatherOverrideForecast3': None, 'weatherOverrideForecast4': None, 'doubleTapToUnlock': False, 'alternativeLayout': False, 'defaultCard': None, 'key': 'screensaver', 'entities': [{'entity': 'sensor.c4_temperature'}, {'entity': 'sensor.c5_temperature', 'name': 'Taras'}, {'entity': 'sensor.c5_humidity', 'name': 'Wilg.'}]}, 'hiddenCards': [], 'updatemode': 'auto-notify'}
2025-07-22 18:10:23.117705 INFO ns_up_double: gtest123: ['light.light_up_double_l', 'light.light_up_double', 'light.light_up_double_r', 'scene.g_poludnie_red', 'scene.g_poludnie_yellow', 'scene.g_poludnie_green', 'scene.g_poludnie_sky', 'scene.g_poludnie_blue', 'scene.g_poludnie_pink', 'scene.g_poludnie_cold', 'scene.g_poludnie_warm', 'weather.example', 'sensor.c4_temperature', 'sensor.c5_temperature', 'sensor.c5_humidity']
2025-07-22 18:10:23.123459 INFO ns_up_double: Registering callbacks for the following items: ['light.light_up_double_l', 'light.light_up_double', 'light.light_up_double_r', 'scene.g_poludnie_red', 'scene.g_poludnie_yellow', 'scene.g_poludnie_green', 'scene.g_poludnie_sky', 'scene.g_poludnie_blue', 'scene.g_poludnie_pink', 'scene.g_poludnie_cold', 'scene.g_poludnie_warm', 'weather.example', 'sensor.c4_temperature', 'sensor.c5_temperature', 'sensor.c5_humidity']
2025-07-22 18:10:23.212578 INFO ns_up_double: Started (v4.3.3)
2025-07-22 18:10:23.232660 INFO AppDaemon: Calling initialize() for ns_up_single
2025-07-22 18:10:23.249965 INFO ns_up_single: Starting
2025-07-22 18:10:23.272758 INFO ns_up_single: Input config: {'panelRecvTopic': 'tele/ns_up_single1/RESULT', 'panelSendTopic': 'cmnd/ns_up_single1/CustomSend', 'model': 'eu', 'locale': 'pl_PL', 'updatemode': 'auto-notify', 'sleepTimeout': 10, 'sleepBrightness': [{'time': '6:20:00', 'value': 50}, {'time': '19:30:00', 'value': 5}], 'screensaver': {'entities': [{'entity': 'sensor.c4_temperature'}, {'entity': 'sensor.c5_temperature', 'name': 'Taras'}, {'entity': 'sensor.c5_humidity', 'name': 'Wilg.'}]}, 'cards': [{'type': 'cardGrid', 'title': 'Sterowanie', 'entities': [{'entity': 'light.light_up_single_l'}, {'entity': 'light.light_up_single'}, {'entity': 'light.light_up_single_r'}]}, {'type': 'cardGrid', 'title': 'Kolory', 'entities': [{'entity': 'scene.g_polnoc_pink', 'color': [255, 0, 255], 'icon': 'mdi:lightbulb', 'name': 'PINK'}]}, {'type': 'cardQR', 'title': 'Wifi', 'qrCode': 'WIFI:S:JDMD2;T:WPA;P:Jolka888;;'}]}
2025-07-22 18:10:23.278378 INFO ns_up_single: Loaded config: {'panelRecvTopic': 'tele/ns_up_single1/RESULT', 'panelSendTopic': 'cmnd/ns_up_single1/CustomSend', 'updateMode': 'auto-notify', 'model': 'eu', 'sleepTimeout': 10, 'sleepBrightness': [{'time': '6:20:00', 'value': 50}, {'time': '19:30:00', 'value': 5}], 'screenBrightness': 100, 'defaultBackgroundColor': 'ha-dark', 'featureExperimentalSliders': False, 'sleepTracking': None, 'sleepTrackingZones': ['not_home', 'off'], 'sleepOverride': None, 'locale': 'pl_PL', 'quiet': True, 'timeFormat': '%H:%M', 'dateFormatBabel': 'full', 'dateAdditionalTemplate': '', 'timeAdditionalTemplate': '', 'dateFormat': '%A, %d. %B %Y', 'cards': [{'type': 'cardGrid', 'title': 'Sterowanie', 'entities': [{'entity': 'light.light_up_single_l'}, {'entity': 'light.light_up_single'}, {'entity': 'light.light_up_single_r'}]}, {'type': 'cardGrid', 'title': 'Kolory', 'entities': [{'entity': 'scene.g_polnoc_pink', 'color': [255, 0, 255], 'icon': 'mdi:lightbulb', 'name': 'PINK'}]}, {'type': 'cardQR', 'title': 'Wifi', 'qrCode': 'WIFI:S:JDMD2;T:WPA;P:Jolka888;;'}], 'screensaver': {'type': 'screensaver', 'entity': 'weather.example', 'weatherUnit': 'celsius', 'forecastSkip': 0, 'weatherOverrideForecast1': None, 'weatherOverrideForecast2': None, 'weatherOverrideForecast3': None, 'weatherOverrideForecast4': None, 'doubleTapToUnlock': False, 'alternativeLayout': False, 'defaultCard': None, 'key': 'screensaver', 'entities': [{'entity': 'sensor.c4_temperature'}, {'entity': 'sensor.c5_temperature', 'name': 'Taras'}, {'entity': 'sensor.c5_humidity', 'name': 'Wilg.'}]}, 'hiddenCards': [], 'updatemode': 'auto-notify'}
2025-07-22 18:10:23.353300 INFO ns_up_single: gtest123: ['light.light_up_single_l', 'light.light_up_single', 'light.light_up_single_r', 'scene.g_polnoc_pink', 'weather.example', 'sensor.c4_temperature', 'sensor.c5_temperature', 'sensor.c5_humidity']
2025-07-22 18:10:23.360280 INFO ns_up_single: Registering callbacks for the following items: ['light.light_up_single_l', 'light.light_up_single', 'light.light_up_single_r', 'scene.g_polnoc_pink', 'weather.example', 'sensor.c4_temperature', 'sensor.c5_temperature', 'sensor.c5_humidity']
2025-07-22 18:10:23.386368 INFO ns_up_single: MQTT callback for: {'topic': 'tele/ns_up_double1/RESULT', 'wildcard': None, 'payload': '{"nlui_driver_version":"9"}'}
2025-07-22 18:10:23.401124 INFO ns_up_double: Update Pre-Check failed Tasmota Driver Version: 9 Panel Version: None
2025-07-22 18:10:23.457349 INFO ns_up_single: MQTT callback for: {'topic': 'tele/ns_up_double1/RESULT', 'wildcard': None, 'payload': '{"CustomRecv":"event,startup,53,eu"}'}
2025-07-22 18:10:23.469993 INFO ns_up_single: Received Message from Screen: event,startup,53,eu
2025-07-22 18:10:23.510215 INFO ns_up_double: Update Pre-Check failed Tasmota Driver Version: None Panel Version: 53
2025-07-22 18:10:23.522104 INFO ns_up_single: Startup Event
2025-07-22 18:10:23.600996 INFO ns_up_single: Started (v4.3.3)
2025-07-22 18:10:23.615515 INFO AppDaemon: Calling initialize() for ns_magda1
2025-07-22 18:10:23.649468 INFO ns_magda1: Starting
2025-07-22 18:10:23.695418 INFO ns_magda1: Input config: {'panelRecvTopic': 'tele/ns_magda1/RESULT', 'panelSendTopic': 'cmnd/ns_magda1/CustomSend', 'model': 'eu', 'locale': 'pl_PL', 'updatemode': 'auto-notify', 'sleepTimeout': 10, 'sleepBrightness': [{'time': '6:20:00', 'value': 50}, {'time': '19:30:00', 'value': 5}], 'screensaver': {'entities': [{'entity': 'sensor.c4_temperature'}, {'entity': 'sensor.c5_temperature', 'name': 'Taras'}, {'entity': 'sensor.c5_humidity', 'name': 'Wilg.'}]}, 'cards': [{'type': 'cardGrid', 'title': 'Sterowanie', 'entities': [{'entity': 'light.down_magda_l'}, {'entity': 'light.down_magda'}, {'entity': 'light.down_magda_r'}, {'entity': 'light.o112', 'name': 'Biurko'}, {'entity': 'cover.r1', 'name': 'Roleta'}]}, {'type': 'cardGrid', 'title': 'Kolory', 'entities': [{'entity': 'scene.magda_red', 'color': [225, 0, 0], 'icon': 'mdi:lightbulb', 'name': 'RED'}, {'entity': 'scene.magda_yellow', 'color': [255, 255, 0], 'icon': 'mdi:lightbulb', 'name': 'YELLOW'}, {'entity': 'scene.magda_green', 'color': [0, 225, 0], 'icon': 'mdi:lightbulb', 'name': 'GREEN'}, {'entity': 'scene.magda_sky', 'color': [0, 255, 255], 'icon': 'mdi:lightbulb', 'name': 'SKY BLUE'}, {'entity': 'scene.magda_blue', 'color': [0, 0, 255], 'icon': 'mdi:lightbulb', 'name': 'BLUE'}, {'entity': 'scene.magda_pink', 'color': [225, 0, 255], 'icon': 'mdi:lightbulb', 'name': 'PINK'}, {'entity': 'scene.magda_cold', 'color': [255, 255, 255], 'icon': 'mdi:lightbulb', 'name': 'COLD'}, {'entity': 'scene.magda_warm', 'color': [255, 255, 200], 'icon': 'mdi:lightbulb', 'name': 'WARM'}]}, {'type': 'cardGrid', 'title': 'Efekty', 'entities': [{'entity': 'scene.magda_police', 'icon': 'mdi:lightbulb', 'name': 'POLICE'}, {'entity': 'scene.magda_disco', 'icon': 'mdi:lightbulb', 'name': 'DISCO'}, {'entity': 'scene.magda_strobe', 'icon': 'mdi:lightbulb', 'name': 'STROBE'}]}, {'type': 'cardThermo', 'title': 'Termostat', 'entity': 'climate.sypialnia_madzi'}]}
2025-07-22 18:10:23.718454 INFO ns_magda1: MQTT callback for: {'topic': 'tele/ns_up_single1/RESULT', 'wildcard': None, 'payload': '{"nlui_driver_version":"9"}'}
2025-07-22 18:10:23.731593 INFO ns_magda1: Loaded config: {'panelRecvTopic': 'tele/ns_magda1/RESULT', 'panelSendTopic': 'cmnd/ns_magda1/CustomSend', 'updateMode': 'auto-notify', 'model': 'eu', 'sleepTimeout': 10, 'sleepBrightness': [{'time': '6:20:00', 'value': 50}, {'time': '19:30:00', 'value': 5}], 'screenBrightness': 100, 'defaultBackgroundColor': 'ha-dark', 'featureExperimentalSliders': False, 'sleepTracking': None, 'sleepTrackingZones': ['not_home', 'off'], 'sleepOverride': None, 'locale': 'pl_PL', 'quiet': True, 'timeFormat': '%H:%M', 'dateFormatBabel': 'full', 'dateAdditionalTemplate': '', 'timeAdditionalTemplate': '', 'dateFormat': '%A, %d. %B %Y', 'cards': [{'type': 'cardGrid', 'title': 'Sterowanie', 'entities': [{'entity': 'light.down_magda_l'}, {'entity': 'light.down_magda'}, {'entity': 'light.down_magda_r'}, {'entity': 'light.o112', 'name': 'Biurko'}, {'entity': 'cover.r1', 'name': 'Roleta'}]}, {'type': 'cardGrid', 'title': 'Kolory', 'entities': [{'entity': 'scene.magda_red', 'color': [225, 0, 0], 'icon': 'mdi:lightbulb', 'name': 'RED'}, {'entity': 'scene.magda_yellow', 'color': [255, 255, 0], 'icon': 'mdi:lightbulb', 'name': 'YELLOW'}, {'entity': 'scene.magda_green', 'color': [0, 225, 0], 'icon': 'mdi:lightbulb', 'name': 'GREEN'}, {'entity': 'scene.magda_sky', 'color': [0, 255, 255], 'icon': 'mdi:lightbulb', 'name': 'SKY BLUE'}, {'entity': 'scene.magda_blue', 'color': [0, 0, 255], 'icon': 'mdi:lightbulb', 'name': 'BLUE'}, {'entity': 'scene.magda_pink', 'color': [225, 0, 255], 'icon': 'mdi:lightbulb', 'name': 'PINK'}, {'entity': 'scene.magda_cold', 'color': [255, 255, 255], 'icon': 'mdi:lightbulb', 'name': 'COLD'}, {'entity': 'scene.magda_warm', 'color': [255, 255, 200], 'icon': 'mdi:lightbulb', 'name': 'WARM'}]}, {'type': 'cardGrid', 'title': 'Efekty', 'entities': [{'entity': 'scene.magda_police', 'icon': 'mdi:lightbulb', 'name': 'POLICE'}, {'entity': 'scene.magda_disco', 'icon': 'mdi:lightbulb', 'name': 'DISCO'}, {'entity': 'scene.magda_strobe', 'icon': 'mdi:lightbulb', 'name': 'STROBE'}]}, {'type': 'cardThermo', 'title': 'Termostat', 'entity': 'climate.sypialnia_madzi'}], 'screensaver': {'type': 'screensaver', 'entity': 'weather.example', 'weatherUnit': 'celsius', 'forecastSkip': 0, 'weatherOverrideForecast1': None, 'weatherOverrideForecast2': None, 'weatherOverrideForecast3': None, 'weatherOverrideForecast4': None, 'doubleTapToUnlock': False, 'alternativeLayout': False, 'defaultCard': None, 'key': 'screensaver', 'entities': [{'entity': 'sensor.c4_temperature'}, {'entity': 'sensor.c5_temperature', 'name': 'Taras'}, {'entity': 'sensor.c5_humidity', 'name': 'Wilg.'}]}, 'hiddenCards': [], 'updatemode': 'auto-notify'}
2025-07-22 18:10:23.750406 INFO ns_up_single: Update Pre-Check failed Tasmota Driver Version: 9 Panel Version: None
2025-07-22 18:10:23.796217 INFO ns_magda1: MQTT callback for: {'topic': 'tele/ns_up_single1/RESULT', 'wildcard': None, 'payload': '{"CustomRecv":"event,startup,53,eu"}'}
2025-07-22 18:10:23.816520 INFO ns_magda1: Received Message from Screen: event,startup,53,eu
2025-07-22 18:10:23.878966 INFO ns_up_single: Update Pre-Check failed Tasmota Driver Version: None Panel Version: 53
2025-07-22 18:10:23.913689 INFO ns_magda1: Startup Event
2025-07-22 18:10:23.948025 INFO ns_magda1: gtest123: ['light.down_magda_l', 'light.down_magda', 'light.down_magda_r', 'light.o112', 'cover.r1', 'scene.magda_red', 'scene.magda_yellow', 'scene.magda_green', 'scene.magda_sky', 'scene.magda_blue', 'scene.magda_pink', 'scene.magda_cold', 'scene.magda_warm', 'scene.magda_police', 'scene.magda_disco', 'scene.magda_strobe', 'climate.sypialnia_madzi', 'weather.example', 'sensor.c4_temperature', 'sensor.c5_temperature', 'sensor.c5_humidity']
2025-07-22 18:10:23.967076 INFO ns_magda1: Registering callbacks for the following items: ['light.down_magda_l', 'light.down_magda', 'light.down_magda_r', 'light.o112', 'cover.r1', 'scene.magda_red', 'scene.magda_yellow', 'scene.magda_green', 'scene.magda_sky', 'scene.magda_blue', 'scene.magda_pink', 'scene.magda_cold', 'scene.magda_warm', 'scene.magda_police', 'scene.magda_disco', 'scene.magda_strobe', 'climate.sypialnia_madzi', 'weather.example', 'sensor.c4_temperature', 'sensor.c5_temperature', 'sensor.c5_humidity']
2025-07-22 18:10:24.090617 INFO ns_magda1: MQTT callback for: {'topic': 'tele/ns_up_double1/RESULT', 'wildcard': None, 'payload': '{"nlui_driver_version":"9"}'}
2025-07-22 18:10:24.127982 INFO ns_up_double: Update Pre-Check sucessful Tasmota Driver Version: 9 Panel Version: 53
2025-07-22 18:10:24.206184 INFO ns_magda1: MQTT callback for: {'topic': 'tele/ns_up_double1/RESULT', 'wildcard': None, 'payload': '{"CustomRecv":"event,renderCurrentPage"}'}
2025-07-22 18:10:24.239365 INFO ns_magda1: Received Message from Screen: event,renderCurrentPage
2025-07-22 18:10:24.373755 INFO ns_magda1: MQTT callback for: {'topic': 'tele/ns_up_single1/RESULT', 'wildcard': None, 'payload': '{"nlui_driver_version":"9"}'}
2025-07-22 18:10:24.397203 INFO ns_magda1: Started (v4.3.3)
2025-07-22 18:10:24.406617 INFO AppDaemon: App initialization complete
2025-07-22 18:10:24.416524 INFO ns_up_single: Update Pre-Check sucessful Tasmota Driver Version: 9 Panel Version: 53
2025-07-22 18:10:24.497970 INFO ns_magda1: MQTT callback for: {'topic': 'tele/ns_up_single1/RESULT', 'wildcard': None, 'payload': '{"CustomRecv":"event,renderCurrentPage"}'}
2025-07-22 18:10:24.509042 INFO ns_magda1: Received Message from Screen: event,renderCurrentPage
2025-07-22 18:10:24.571439 INFO ns_magda1: MQTT callback for: {'topic': 'tele/ns_magda1/RESULT', 'wildcard': None, 'payload': '{"nlui_driver_version":"9"}'}
2025-07-22 18:10:24.582079 INFO ns_magda1: Update Pre-Check failed Tasmota Driver Version: 9 Panel Version: None
2025-07-22 18:10:27.968816 INFO ns_magda1: MQTT callback for: {'topic': 'tele/ns_biuro1/RESULT', 'wildcard': None, 'payload': '{"CustomRecv":"event,startup,53,eu"}'}
2025-07-22 18:10:27.979032 INFO ns_magda1: Received Message from Screen: event,startup,53,eu
2025-07-22 18:10:28.001923 INFO ns_biuro1: Update Pre-Check failed Tasmota Driver Version: None Panel Version: 53
2025-07-22 18:10:28.011234 INFO ns_magda1: Startup Event
2025-07-22 18:10:28.794410 INFO ns_magda1: MQTT callback for: {'topic': 'tele/ns_bawialnia1/RESULT', 'wildcard': None, 'payload': '{"CustomRecv":"event,startup,53,eu"}'}
2025-07-22 18:10:28.811159 INFO ns_magda1: Received Message from Screen: event,startup,53,eu
2025-07-22 18:10:28.850941 INFO ns_bawialnia1: Update Pre-Check failed Tasmota Driver Version: None Panel Version: 53
2025-07-22 18:10:28.871397 INFO ns_magda1: Startup Event
2025-07-22 18:10:29.040144 INFO ns_magda1: MQTT callback for: {'topic': 'tele/ns_biuro1/RESULT', 'wildcard': None, 'payload': '{"nlui_driver_version":"9"}'}
2025-07-22 18:10:29.071194 INFO ns_biuro1: Update Pre-Check sucessful Tasmota Driver Version: 9 Panel Version: 53
2025-07-22 18:10:29.140320 INFO ns_magda1: MQTT callback for: {'topic': 'tele/ns_biuro1/RESULT', 'wildcard': None, 'payload': '{"CustomRecv":"event,renderCurrentPage"}'}
2025-07-22 18:10:29.156420 INFO ns_magda1: Received Message from Screen: event,renderCurrentPage
2025-07-22 18:10:29.258207 INFO ns_magda1: MQTT callback for: {'topic': 'tele/ns_bawialnia1/RESULT', 'wildcard': None, 'payload': '{"nlui_driver_version":"9"}'}
2025-07-22 18:10:29.264643 INFO ns_bawialnia1: Update Pre-Check sucessful Tasmota Driver Version: 9 Panel Version: 53
2025-07-22 18:10:29.312883 INFO ns_magda1: MQTT callback for: {'topic': 'tele/ns_bawialnia1/RESULT', 'wildcard': None, 'payload': '{"CustomRecv":"event,renderCurrentPage"}'}
2025-07-22 18:10:29.318786 INFO ns_magda1: Received Message from Screen: event,renderCurrentPage
2025-07-22 18:10:30.665653 INFO ns_magda1: MQTT callback for: {'topic': 'tele/ns_magda1/RESULT', 'wildcard': None, 'payload': '{"CustomRecv":"event,startup,53,eu"}'}
2025-07-22 18:10:30.672525 INFO ns_magda1: Received Message from Screen: event,startup,53,eu
2025-07-22 18:10:30.687854 INFO ns_magda1: Update Pre-Check failed Tasmota Driver Version: None Panel Version: 53
2025-07-22 18:10:30.695689 INFO ns_magda1: Startup Event
2025-07-22 18:10:30.897216 INFO ns_magda1: MQTT callback for: {'topic': 'tele/ns_magda1/RESULT', 'wildcard': None, 'payload': '{"nlui_driver_version":"9"}'}
2025-07-22 18:10:30.905575 INFO ns_magda1: Update Pre-Check sucessful Tasmota Driver Version: 9 Panel Version: 53
2025-07-22 18:10:31.670744 INFO ns_magda1: MQTT callback for: {'topic': 'tele/ns_magda1/RESULT', 'wildcard': None, 'payload': '{"CustomRecv":"event,renderCurrentPage"}'}
2025-07-22 18:10:31.690201 INFO ns_magda1: Received Message from Screen: event,renderCurrentPage

Ile masz tych paneli ?

Trochę moich informacji.
NSPanel: Tasmota 13.0.0.3 by Theo
AD: Aktualna wersja: 0.17.7

  1. Sprawdź w konsoli tasmota czy któryś panel nie wykazuje nadmiernej aktywności i nie zapycha MQTT

  2. Możesz wyłączać pojedynczo każdy panel, odczekać jakiś czas i wtedy sprawdź czy jest jakiś rezultat.

  3. (Zrobić Kopię zapasową) plików konfiguracyjnych i odinstalować AD.

  4. Może kończą ci się zasoby sprzętowe (Pamięć, procesor)

Mam 6 paneli, wszystko dzialalo dobrze dopoki nie zainstalowalem aktualizacji. Mam kopie zapasowa wiec w najgorszym wypadku cofne wszystko. Ale najpierw sprobuje to ogarnac.

  1. Ciezko mi stwierdzic co to nadmierna aktywnosc. Nie wiem jaka powinna byc. Wszystkie wygladaja podobnie do Twojego screena.

  2. Duzo roboty. Tym bardziej, ze wszystko dzialalo normalnie przed aktualizacja - przez ponad pol roku zadnych przyciec itp.

  3. Chyba sprobuje cofnac wszystkie aktualizacje. Zobacze czy wszystko bedzie dzialac i jakie jest obciazenie sprzetu.

  4. Procesor 100%
    Pamiec ok. 80%

Moze czas zmienic RPI na jakis miniPC z aliexpress. Na pewno by nie zaszkodzilo.

PS. Sprawdzilem logi Mosquitto Brokera i jest tam mnostwo nowych polaczen. Czy to normalne?

PS2. Hmmm… chyba wpadlem na trop.
Gdy na karcie mam odwolania do encji, ktore sa pomocnikami (grupy swiatel) - wystepuje problem.
Gdy na karcie mam odwolania do scen, problemu nie ma. Wszystko dziala normalnie.

Moze wystarczy dodac sceny gdzie swiatla sa wylaczone i uzyc ich zamiast encji. Nie jest to rozwiazanie idealne ale powinno zadzialac. Nie bedzie opcji recznej zamiany jasnosci i koloru ale i tak z tego nie korzystalem.

Adres 172.30.* to adres dockera, pewnie supervisor na randomowych portach, możliwe że coś sprawdza, w dużych ilościach to już trochę dziwne.

Wyłącz Obserwator w dodatku Mosquitto Broker.:point_down:

https://forum.arturhome.pl/t/klient-nieznany-zamknal-polaczenie/11835/6?u=artpc

Twoje zasoby są na wykończeniu więc nie dziw się że wszystko ci zwalnia.

Kup lepiej jakiś sprzęt Poleasingowy od znanego sprzedawcy, na forum znajdziesz dużo tematów o tym jaki sprzęt kupić.

stawiam, że tak

obserwator (watchdog) tu chyba niewiele zmieni, bo supervisor i tak monitoruje wszystkie dodatki niezależnie od ustawień, a pewnie uważa, że broker nie żyje lub jest bliski upadku i dlatego go dość intensywnie pinguje

możliwe, że jest tu powiązanie z wykorzystaniem >80% RAM (ta sytuacja jest ANORMALNA dla HAOS SBC na maszynie mającej więcej niż 4GB RAMu)
@fiflok23 szukaj wycieku pamięci - zawsze najbardziej podejrzany jest NodeRed o którym nie wiemy czy go używasz, ale tu akurat używasz na 100% AppDemon, a on też umożliwia uruchomienie niezweryfikowanego wadliwego kodu!!!

Swoją drogą obciążenie procesora w okolicach 100% jest równie anormalne (no ale w tej sytuacji jest mocno wykorzystany zram - kompresja wymaga mocy obliczeniowej oraz swap, gdzie obsługa odwołań do dysku zamiast do ram jest kolejnym strzałem w kolano), gdyby nie wchodziło w rachubę używanie AD i ewentualnie NR to od ręki bym pomyślał, że nośnik umiera (szczególnie jeśli to instalacja na karcie, a nie na ssd).

Nie ma takiego sprzętu - jeśli nie panujesz nad wykorzystaniem zasobów - nie będziesz przecież wymieniał sprzętu za każdym razem na mocniejszy, gdy tylko braknie RAM, a wyciek pamięci ma zawsze taki charakter, że w dostatecznie długim okresie zajmie nieskończenie wiele RAMu.

Na mocno rozbudowanych instalacjach (obojętnie czy SBC czy generic, a dla wirtualizacji potrzeba więcej o około +2GB niż na SBC/generic na identyczną funkcjonalnie instalację) większości ludzi wystarcza z zapasem 4GB RAMu, sam masz już 2x więcej i brakuje, i tu jest problem, a nie w sprzęcie (znam osoby które mają 2GB RAMu i nadal ich HA są zdatne do użytku, chociaż w ich wypadku migracja będzie raczej nieunikniona, ma mojej bardziej rozbudowanej instalacji w użyciu mam realnie 3GB RAMu, więc na maszynie z 8GB to działa jak rakieta).
W ogóle monitorujesz zasoby, by wiedzieć do czego są one używane?

W kwestii migracji z maliny czwórki na peceta to oczywiście jest dobry kierunek (biorąc pod uwagę wydajność takich podzespołów jak ssd nvme czy RAM DDR5, a nawet DDR4), ale taka migracja nie rozwiąże twojego problemu z wadliwą w jakimś miejscu konfiguracją i/lub uruchomionym wadliwym kodem.

1 polubienie

Dobra, to musial byc jakis moment, w ktorym cos mocno obciazalo system. Teraz sprawdzam i uzycie jest na duuuuzo nizszym poziomie.

AppDaemon - CPU 3,7%, RAM 1,7%
NodeRed - CPU 0%, RAM 3%

Wyglada, ze w normie.

Ogolnie odczucia korzystania z HA mam bardzo dobre, wszystko jest responsywne. Zadnych przycinek itp. Kilka lat temu, gdy kupowalem RPI, specjalnie poszukalem najmocniejszej konfiguracji zeby nie martwic sie o zasoby.

Problem musi lezec gdzie indziej.

Wkurzajace jest to, ze problem jest tylko z encjami, sceny dzialaja idealnie.
Mam rozne typy kart i tylko CardGrid z encjami nie dziala.

Najlepsze, ze jak przesune CardGrid na koniec to panel normanie wszystko wczytuje, jak dojade do karty z encjami to znowu czarny ekran.
Probowalem zmienic nazwy encji - bezskutecznie.
Probowalem zmienic na encje domyslne (ja uzywam pomocnikow - grupy swiatel) - bezskutecznie.

Zalaczam swoja konfiguracje dla jednego panelu:

ns_biuro1:
  module: nspanel-lovelace-ui
  class: NsPanelLovelaceUIManager
  config:
    panelRecvTopic: "tele/ns_biuro1/RESULT"
    panelSendTopic: "cmnd/ns_biuro1/CustomSend"
    model: eu
    locale: "pl_PL"
    updatemode: "auto-notify"
    sleepTimeout: 10
    sleepBrightness:
      - time: "7:00:00"
        value: 50
      - time: "23:59:00"
        value: 5
    screensaver:
      entities:
        - entity: sensor.c16_temperature
        - entity: sensor.c5_temperature
          name: Taras
        - entity: sensor.c5_humidity
          name: Wilg.
    cards:
      - type: cardGrid
        title: Sterowanie
        entities:
          - entity: light.down_biuro_l
          - entity: light.down_biuro
          - entity: light.down_biuro_r
      - type: cardGrid
        title: Kolory
        entities:
          - entity: scene.biuro_red
            color: [225, 0, 0]
            icon: mdi:lightbulb
            name: RED
          - entity: scene.biuro_yellow
            color: [255, 255, 0]
            icon: mdi:lightbulb
            name: YELLOW
          - entity: scene.biuro_green
            color: [0, 225, 0]
            icon: mdi:lightbulb
            name: GREEN
          - entity: scene.biuro_sky
            color: [0, 255, 255]
            icon: mdi:lightbulb
            name: SKY BLUE
          - entity: scene.biuro_blue
            color: [0, 0, 255]
            icon: mdi:lightbulb
            name: BLUE
          - entity: scene.biuro_pink
            color: [225, 0, 255]
            icon: mdi:lightbulb
            name: PINK
          - entity: scene.biuro_cold
            color: [255, 255, 255]
            icon: mdi:lightbulb
            name: COLD
          - entity: scene.biuro_warm
            color: [255, 255, 200]
            icon: mdi:lightbulb
            name: WARM
      - type: cardGrid
        title: Efekty
        entities:
          - entity: scene.biuro_police
            icon: mdi:lightbulb
            name: POLICE
          - entity: scene.biuro_disco
            icon: mdi:lightbulb
            name: DISCO
          - entity: scene.biuro_strobe
            icon: mdi:lightbulb
            name: STROBE
      - type: cardThermo
        title: Termostat
        entity: climate.biuro
      - type: cardQR
        title: Wifi
        qrCode: "WIFI:S:XXX;T:WPA;P:XXX;;"

PS. Teraz tak sobie mysle o calym procesie instalacji NSPanel Lovelace UI

Pamietam, ze musialem recznie przeniesc jakis folder bo AppDaemon go nie widzial - byl w zlym miejscu. Moze jak zaktualizowalem NSPanel Lovelace UI to powinienem znowu przeniesc ten folder/foldery. To brzmi logicznie. Zrobie sobie kopie appdaemon.yaml oraz apps.yaml i zastapie je nowymi wersjami (jezeli takie sa i je znajde :slight_smile: ) - NIEWAZNE, nie znalazlem innych plikow.

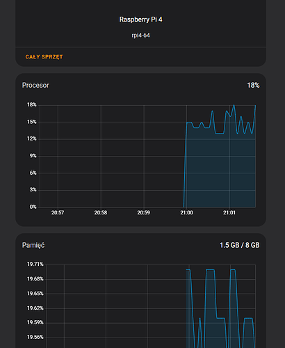
Pokaż wykresy z kilku dni, a nie jakiś kiepski wykresik z podsumowania systemu. systemmonitor

Sprzęt o takiej specyfikacji jak ma twoja malina4 8GB nie ma prawa mieć w żadnym momencie 80% zajętości RAMu (+ równocześnie 100% proca) jeśli nie ma wycieku pamięci lub innego poważnego problemu.
Teraz masz dobrze bo najprawdopodobniej zrestartowałaś OSa albo supervisor pozabijał choć na chwilę problematyczne procesy.

Musisz mieć gdzieś błąd, ja się nie czuję na silach go znaleźć, ale wyjdź z założenia że to jest błąd i go szukać.

A gdzie znajde wykres z kilku dni?

Klikaj w tagi to się dowiesz o czym mówię systemmonitor a wykresy to Ty robisz jako administrator tego systemu.

Zainstalowalem to jeszcze zanim przeczytalem Twoj najnowszy komantarz, nie widzialem tagu.

System monitor musi pewnie troche podzialac, zeby zebrac dane, wiec zobaczymy za jakis czas.

Wlasnie szukalem bledu zanim w ogole zapytalem, ale niczego nie znalazlem. Bede jeszcze probowal cos pozmieniac, moze cos sie uda.

Tak, no niestety wstecz to nie działa, dane trzeba zbierać przynajmniej kilkanaście godzin, aby był jakikolwiek sens analizy,

Najlepiej przeanalizować dane z kilku dni, gdy zauważysz problemy z wydajnością, ale jeśli jest podejrzenie o wyciek RAM to sugeruję też termin kilka dni przed i po 2 niedzieli miesiąca (wtedy się najlepiej ujawnia o ile nadal baza jest optymalizowana w 2 niedzielę miesiąca).

Oczywiście w planowanym terminie analizy nie rebootujesz systemu. (może to wymagać powstrzymania się od aktualizacji HAOS gdyby była)

Czas chyba na zmianę z appdaemon na EspHome. Widziałem dwa projekty, pierwszy to EspHome +Blueprint, drugi bardziej skomplikowany to EspHome + Nextion Edytor do tworzenia interfejsu Nspanel.

Tak jak @szopen podał gdzieś wyżej.

EspHome + Blueprint i instrukcja krok po kroku.

https://github.com/Blackymas/NSPanel_HA_Blueprint

:play_button:YouTube
https://youtu.be/jpSTA_ILB8g?si=yiV89nZ5sa56qXxs

Nextion Edytor, pliki HMI zawarte w repo Blackymas

https://nextion.tech/nextion-editor/

Blueprint widzialem na kanale Mark Watt Tech (PS. Teraz widze, ze podlinkowales Jego filmik :smiley: ). Wygladalo to calkiem spoko ale wtedy tasmota wydawala sie latwiejsza. Postaram sie pobawic ze scenami i jak nie bedzie to dzialalo zadowalajaco, to przejde na EspHome. Moze cos sie naprawi w ktorejs aktualizacji :smiley:

Raczej samo się nie naprawi - AppDaemon to naprawdę zajebisty interpreter do uruchamiania własnego kodu python (jeśli się jest jakimkolwiek programistą i ma bardziej niż blade pojęcie o pythonie oraz o tym co w HA jest “pod pokładem” w przypadku korzystania z API; swoją drogą nie sądziłem, że w HA są tak duże zmiany, że wpływają na komunikację MQTT).

Niestety zmiany w HA wymuszają też modyfikowanie tego kodu, szkoda, że jest taka mała społeczność świadomie używająca AppDaemon (to był powód dla którego zrezygnowałem z niego w okolicach ostatniej wersji 3.x choć zacząłem go używać jeszcze gdy był w wersji 2.beta bodajże, no niestety brak czasu na naukę…).