Energa Mój Licznik - custom component

Ja mamna starych zasadach i tak to wygląda i oblicza.Mi to wystarczy


wczorajszy dzień

Dzieki,
ja mam troche inna potrzebę, postaram sie to doprecyzować. Mam nastepującą konfiguracje:

  1. fotowoltaika stare zasady 10kW ( PPE xxxx zainstalowany licznik shelly_3em nr 1)
  2. fotowoltaika 6kW stare zasady (PPE yyyy zainstalowany licznik shelly_3em nr 2 )
  3. Pompa ciepła ktora moze byc zasilana z obu PPE wybor przełącznikiem ( pompa jest
    opomiarowana licznik shelly_3em nr 3)

“Magazyn w Energa na starych zasadach” działa tak ze oddajemy energie i w dowolnym momencie w ciągu roku mozemy odebrać 80% trgo co oddalismy, energia nieodebrana w ciagu roku przepada.
Chcialbym mieć mozliwoć podglądu ile mam energi do odbioru w danym momencie po to by tak sterowac zasilaniem pompy ciepła by jak najkorzystniej wybierac energie z “magazynu 1 i 2”

Ja do sprawdzenia ile mam energii w wirtualnym magazynie PGE używam tej integracji:

https://github.com/hif2k1/battery_sim/

Można ustawić sprawność wirtualnej baterii na 80%, pojemność daj bardzo dużą, prąd ładowania i rozładowanie również duży. Jedyny minus to brak możliwości ustawienia aby energia przepadała jak nie odebrana w ciągu roku, ale akurat tego nie potrzebuję, bo pod koniec grudnia i tak jestem na 0.

Cześć, czy mógłbyś opisać jak skonfigurować dodatek HACS My Energa by były dostępne godzinowe zużycie energii. W tej chwili mam tylko odczyt co 24h.

Hmm, to jest chyba w FAQ

Cześć, czy jest jakiś problem z odczytem danych statystycznych oraz pobraniem danych. Otrzymuję logi (nr licznika zamieniłem na xxxxxxxx:

2025-11-30 17:20:22.254 ERROR (DbWorker_2) [custom_components.energa_my_meter.energa.connector] Got an error response from the energa website https://mojlicznik.energa-operator.pl/dp/resources/chart (id: xxxxxxxx): HTTP Error 404: Not Found

2025-11-30 17:20:22.254 ERROR (DbWorker_2) [custom_components.energa_my_meter.hass_integration.data_updater] There was an error when getting the statistics: .

Sprawdzałeś dostęp do swojego konta?

Nie mam problemu z logowaniem się do konta. Dane podstawowe czyli Tariff, seller są aktualizowane (pokazuje się log po aktualizacji), natomiast dane energii nie są już pobierane.

Hej miałem działającą integracje. Zmieniłem taryfę na G12w i chciałem dodać dodatkowy odczyt. Jak iż nie mogłem tego zrobić usunałęm swoje dane i chciałem dodać integrację jeszcze raz. Niestety dostaje błąd podczas logowanie. W logach taki komunikat

Cytat
Ten błąd pochodzi z niestandardowej integracji.

Rejestrator: custom_components.energa_my_meter.energa.connector
Źródło: custom_components/energa_my_meter/energa/connector.py:187
integracja: Mój licznik - Energa Operator (dokumentacja, Problemy)
Pierwsze zdarzenie: 2 grudnia 2025 20:07:41 (11 wystąpień)
Ostatnio zalogowany: 12:32:14

Got an error response from the energa website https://mojlicznik.energa-operator.pl/dp/UserLogin.do: <urlopen error [SSL: CERTIFICATE_VERIFY_FAILED] certificate verify failed: unable to get local issuer certificate (_ssl.c:1032)>

Prośba o pomoc.

Masz link podany w moim poście powyżej, rozwiązanie na github u autora integracji.

Jeśli mówisz o tym pliku to już go podmieniłem, chyba że trzeba po tym ponownie może HA odpalić?

Zawsze trzeba zrestartować, jak się coś zmienia w plikach HA.

Dzięi za pomoc, działa.

Cześć. Świetna robota z tym komponentem. Ładnie pokazuje mi godzinowe zużycie dla obu taryf G12W. Tylko co zrobić, żeby w panelu energii wyliczało mi koszt? Nie ważne czy użyję stałej ceny czy utworzę sobie pomocniczą encję z ceną, koszt nie przelicza się. Mam wrażenie, że ma to jakiś związek z tym, że dla obu encji z odczytami godzinowymi, po wejściu w wykres historii, nie ma tam żadnych zapisów - “nie znaleziono statystyk”. Natomiast dla encji, gdzie pokazuje mi stan licznika dla obu taryf, historia jest widoczna i aktualizuje się raz na dobę, czyli w tym przypadku poprawnie.

Z tego co widzę to tych integracji dla Energa jest minimum trzy.

@adimg19 To razcej trzeba dosać sensor zużycia i z tego co mi się wydaje encje z ceną zmienną ale ja stworzyłem lepsze rozwiązanie(na razie nie dokońca przetestowane) w mojej integracji podajesz ceny teryf podpinasz licznik i ona sama oblicza koszty dzienne i miesięczne dodatkowo mam też sensor ceny aktualnej dla G12/G12w. Więc te integrację fajnie by że sobą współgrały. Link do wątku

Korzystam z Home Assistant custom components / Energa integration component · GitLab

Są 4 sensory. Dwa pierwsze, aktualizują się raz dziennie i podają stan licznika dla obu taryf G12W. Z nich wyciągam pomocnikami zużycie miesięczne i za poprzedni dzień. Utworzyłem też encje pomocnicze dla taryf, a potem encje mnożące zużycie * cena.

Dwa kolejne sensory są wpięte w panel energia i podają godzinowe zużycie energii dla obu taryf, ale nawet dodając do nich ceny taryf czy to w postaci encji czy wpisanej stałej ceny, nie przeliczają się i w panelu energia koszt to zawsze 0.

Zazwyczaj jest tak że trzeba poczekać ok. 2 godziny dopiero wtedy zaczyna zliczać. EDIT: za niedługo się przyjrze i będę mógł lepiej odpowiedzieć.

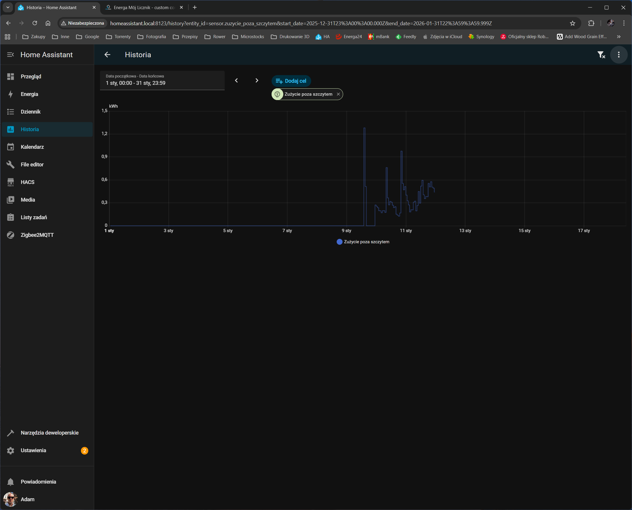
Nawet po dobie nie przeliczało. Jestem przekonany, że ma to związek z tym, że te dwa sensory w ogóle nie zapisują historii, więc nie ma z czego wyliczać kosztu.

Zauważyłem, że historia wcześniej zapisywała się, ale w pewnym momencie przestała i to dla obu taryf. Co mogło być przyczyną i czy da się to jakoś naprawić?